[INQ. NO. 2310E14] AI SPERA Inc. specializes in Cyber Threat Intelligence (CTI.). It provides threat intelligence by collecting AI and Open-Source Intelligence (OSINT)-based data to analyze IP threats on a worldwide scale.
AI SPERA’s flagship service, Criminal IP, is a web-based CTI search engine that was released globally in 2022. It also provides an Attack Service Management (ASM) service to proactively respond to and prevent cyberattacks that target IT assets in companies and institutions.
Criminal IP detects vulnerabilities in personal or corporate cyber assets
Criminal IP is a cyber threat intelligence search engine that detects vulnerabilities in personal or corporate cyber assets in real-time. The search engine also provides proactive protection against potential threats.

As a Web-based search engine, Criminal IP enables you to search and analyze malicious IP addresses, phishing sites, and domains, as well as banner information and abuse records at your convenience.
Furthermore, the developer API that Criminal IP provides is used to block attackers looking to infiltrate corporate assets as well as manage assets that are exposed to the attack surface.

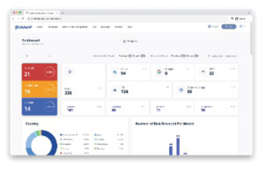
Criminal IP ASM
Criminal IP ASM is a cyber threat intelligence-based IT asset and threat detection attack surface management solution.

AI SPERA provides Cyber Threat Intelligence from a hacker’s perspective by developing AI-driven security solutions. With a single domain, it can identify the IT assets of vulnerable companies and institutions, and enable rapid automated action.

korean-electronics.com | Blog Magazine of korean electronics, brands and Goods




Leave a comment